





No need to develop and rollout $$$ new applications. Interact with APIs directly/securely using whatever interface you prefer.

Build interactive workflows, dashboards, lookups, updaters, and other "micro-apps" that help you get your work done faster.
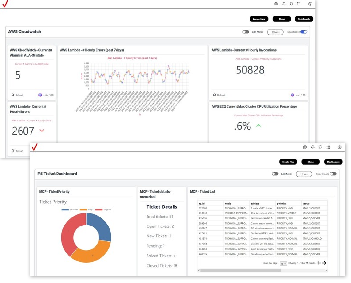
See everything you need, all in one place, from any data source - internal, external, cloud
Put all the information you need in one place. Build interactive dashboards and visualizations that include real-time widgets from any available system - CRM, ERP, MRO, etc. Share dashboards easily with colleagues.
request demo
SignalPattern helps you move beyond API features/functions and sell API real benefits.
APIs can be challenging to explain to non-technical audiences. SignalPattern makes it easy to create practical proofs-of-concept, prototypes, and production interfaces, allowing customers to experience the value of APIs in a way they understand.

APIs are complex. They may appear overly technical with an emphasis on features versus benefits.
SignalPattern shortens the sales cycle by bringing APIs to life in ways non-technical, business leaders can understand and appreciate.
Enterprise customers rely on SignalPattern for solutions that empower end users with real-time information and the ability to innovate, independently, at the point of need.
For over ten years, Bug Labs has provided enterprise-class API solutions to communication providers worldwide. From integrated, white label NaaS solutions to sales enablement tools and prototyping services, Bug Labs' specialized portfolio of CSP-focused products and services are a proven solution for increased API ROI.
contact us
Bug Labs built and launched an interactive, real-time global network health interface that includes information from across OEM data silos - LAN, WAN - and leverages AI to provide insights into network status, errors and resolution steps. Users become more productive by becoming more proactive - solving network issues themselves.
Request demo
Since 2010, Bug Labs has successfully designed, developed and launched solutions for its enterprise customers. From strategy services to software development to event support. Bug Labs has the experience and resources required to make your next project a success.
Bug Labs offers comprehensive Strategy and Go-to-Market services to help enterprises maximize the impact of their API investments. Our dedicated team of experts provides a tailored approach, aligning your API strategy with business goals, enhancing market positioning, and delivering actionable GTM plans. From user journey design to sales enablement and ROI tracking, we ensure that your APIs drive measurable value and fuel long-term growth.
With a proven track record in delivering successful software prototypes and proofs of concept (PoCs), Bug Labs empowers enterprises to rapidly test, learn, and optimize technology solutions. Our experienced team specializes in building PoCs across IoT, network health, retail, logistics, and transportation sectors, enabling you to explore options, validate ideas, and make informed decisions quickly. By partnering with Bug Labs, you can reduce development risk, accelerate time-to-market, and ensure that your innovations are grounded in real-world insights.
Bug Labs offers Outsourced Innovation Services designed to help enterprises push boundaries, explore new ideas, and quickly test and refine concepts. With deep expertise across IoT, network health, retail, logistics, and transportation, we collaborate with your team to accelerate problem-solving and drive impactful solutions. Our agile approach enables fast iteration and provides clear answers to both technical and business questions, empowering you to move forward with confidence and unlock new opportunities.
Bug Labs provides end-to-end support for events and strategic opportunities, including trade shows, marketing events, workshops, and RFP responses. Our team works alongside yours to develop impactful presentations, demos, and interactive experiences that showcase your solutions and strengthen customer engagement. From planning to execution, we ensure that every opportunity aligns with your business goals and resonates with your audience, helping you make a lasting impression and drive measurable outcomes